太阳能氨-水再吸收多重回热式热泵

太阳能氨-水再吸收多重回热式热泵

2021-06-19

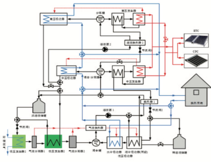
理论上,热能驱动的常规吸收、吸附式热泵结合太阳能集热器可用于供暖,但以水为工质的吸收或吸附式热泵难以满足寒冷环境要求,采用氨等低沸点工质的热泵系统要求驱动热源温度较高(一般大于120°C),完全依靠太阳能集热器驱动工作时间短甚至难以启动。

系统特点

1、以太阳能高效、稳定供暖为目标,创新性地提出了驱动温度低、工作压差较小、不需要精馏装置的太阳能氨水多重回热再吸收热泵循环。

2、驱动热源温度可降低至73°C左右,极大地拓宽了太阳能集热器应用于采暖的温度范围,可满足环境温度-20°C以上的供热需求

3、结合太阳能集热与环境无温差高密度供热潜能储存以及无温差热能长距离输配,可以大幅改善依靠太阳能集热系统直接供暖时热损大、保证率低、间歇性等问题,可望实现将100%太阳辐射转变为供热能力

将太阳能集热、热泵循环创新和制热能力蓄存相结合,为太阳能供暖应用拓展提供理论基础,成果能用于建筑供暖、空调和农业干燥等领域,对部分工业用热工艺过程也有重要应用价值,对于促进太阳能利用学科与制冷空调学科的交叉和发展,也具有重要意义